2026 年政府工作报告明确提出大力发展绿色建材、推进建筑垃圾资源化利用,建筑垃圾治理已从 “末端处置” 升级为城市绿色发展的关键支撑。我国年产生建筑垃圾超20 亿吨,占城市固废总量 40% 以上,传统填埋占用土地、污染水土、资源浪费;渗滤液难处理、臭气扰民、资源化率偏低,成为制约城乡建设高质量发展的突出瓶颈。
在此背景下,国家密集出台《“十四五” 循环经济发展规划》《建筑垃圾处理技术标准》等政策,一方面划定资源化利用率≥60% 硬指标,强制推广再生骨料应用;另一方面以智能化、低碳化、全量化推动行业升级,让建筑垃圾处理从 “被动消纳” 转向 “主动减污、降本、创值”。尽管头部企业已实现再生骨料高值利用、渗滤液全量化处理、臭气高效净化,但行业仍普遍面临物料复杂难处理、渗滤液处理成本高、智能运维不足等痛点,亟需前沿环保技术与一体化解决方案破局。
即将于2026 年 4 月 13-15 日在上海新国际博览中心举办的第27 届上海国际环博会上,一批深耕固废资源化、建筑垃圾治理的企业将集中亮相,用硬核技术破解行业痛点,为建筑垃圾资源化注入全新动能,推动 “垃圾围城” 向 “资源循环” 深度转型。
污水攻坚与渗滤液全量化:
从高盐高 COD 到零排放闭环
建筑垃圾、垃圾中转站、填埋场产生的渗滤液具有高盐、高COD、高悬浮物、难降解特点,是行业治理第一大痛点。政策严控渗滤液直排,要求全量化处理、无浓缩液残留,前沿技术正从高效预处理、深度脱除、全量化回用三大维度,筑牢水质安全防线。
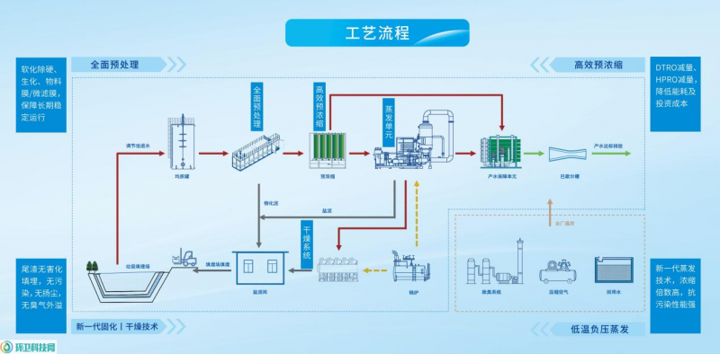
厦门嘉戎技术股份有限公司(N1 馆 K01/K21) 带来垃圾渗滤液全量化处理方案,直击渗滤液浓缩液难处置、二次污染痛点。系统实现清液100% 回用 / 达标排放、尾渣固化填埋,无浓缩液产生;产水稳定、自控程度高、占地小、耐污抗腐,彻底解决渗滤液长期困扰。

(▲图源:厦门嘉戎技术股份有限公司)
恩泰环保科技(常州)有限公司(N1 馆 I15) 推出抗污染纳滤膜脱色处理技术,专注渗滤液脱色与高COD 脱除,耐污性强、脱除率高,适配复杂渗滤液水质,稳定保障出水达标。

(▲图源:恩泰环保科技(常州)有限公司)
广州崃克保新材料科技有限公司(N2 馆 A37) 带来垃圾渗滤液专用消泡剂,解决处理过程泡沫溢流、影响生化系统难题。产品不含硅、不影响菌群、消泡快、无二次污染,显著降本增效。

(▲图源:广州崃克保新材料科技有限公司)
无锡万川环境装备技术有限公司(W3 馆 B21) 推出渗滤液高效预处理气浮方案,针对 SS、油类高、生化负荷大痛点,实现SS 去除率≥95%、总磷去除率≥95%、去油率 95%,大幅降低后续处理负荷。

(▲图源:无锡万川环境装备技术有限公司)
上海在田环境科技有限公司(E2 馆 C39) 带来垃圾中转站一体化污水处理设备,多级物化处理、抗冲击、占地小、施工快、节能降耗,适配中转站分散式污水处理场景。

(▲图源:上海在田环境科技有限公司)
破碎分选与资源化再生:
从混合垃圾到高值再生料
建筑垃圾成分杂、体积大,传统处理效率低、分选精度差、附加值低。政策鼓励破碎- 分选 - 再生一体化,推动再生骨料、再生燃料、再生制品高值化利用,企业纷纷推出高效、集约、定制化装备方案。
安徽瓦力环保装备有限公司(N5 馆 A01) 推出大件垃圾破碎线,将体积庞大、储运成本高的大件垃圾变为资源回收利润中心。系统集上料- 破碎 - 除铁 - 分选 - 输送 - 除尘于一体,连续自动化运行,实现从 “成本中心” 到 “价值中心” 转变。

(▲图源:安徽瓦力环保装备有限公司)
联迈环境科技(苏州)有限公司(N5 馆 B36) 带来装修/ 建筑垃圾双物料分选破碎资源化方案,一条线处理装修垃圾50m³/h + 建筑垃圾 100m³/h,占地小、投入低、粒径可调,完美适配小场地多物料处理需求。方案名称:装修垃圾 50m³/h 建筑垃圾 100m³/h 垃圾分选破碎资源化处置。

(▲图源:联迈环境科技 (苏州)有限公司)
郑州仲程环保设备有限公司(N5 馆 C08/D08) 推出建筑装修垃圾分拣破碎生产线,实现精准分拣+ 高效破碎 + 环保管控,输出再生骨料、垃圾衍生燃料,全流程资源化闭环。

(▲图源:郑州仲程环保设备有限公司)
郑州德森环境科技有限公司(E1 馆 A13) 带来移动筛分系统,适配建筑垃圾、土壤、砂石、生活垃圾高效筛分,一体化、占地小、效率高、能耗低、可快速转场,运营成本大幅降低。

(▲图源:郑州德森环境科技有限公司)
宁波世洁环保设备有限公司(N5 馆 C58) 创新建筑垃圾废塑料制模压托盘,实现资源利用最大化,无原料成本、性价比极高,开辟固废高值化新路径。方案名称:建筑垃圾分选出来的废塑料做成模压托盘。

(▲图源:宁波世洁环保设备有限公司)
臭气治理与洁净管控:
从源头除臭到全场景无异味
建筑垃圾中转站、处理厂、餐厨协同处置环节臭气浓度高、无组织排放突出,直接影响周边环境与居民生活。政策要求全密闭收集、高效净化、达标排放,生物法、化学法、智能喷雾法成为主流技术路线。
瑞思泰环保科技(南通)有限公司(E6 馆 D01) 推出餐厨/ 垃圾臭气处理工程,采用生物滤池/ 化学洗涤技术,净化率>95%,高效去除氨、硫化氢等恶臭,从源头杜绝异味扰民。

(▲图源:瑞思泰环保科技(南通)有限公司)
斯普瑞喷雾系统(上海)有限公司(E1 馆 G30) 带来百洁生喷雾除臭解决方案,现场自产除臭液、强氧化祛味、兼具消毒清洁,安全绿色、可定制,全面提升站点卫生健康水平。

(▲图源:斯普瑞喷雾系统(上海)有限公司)
西原环保(上海)股份有限公司(E5 馆 A22) 推出全生物法除臭工艺,专注餐厨 / 垃圾相关臭气处理,纯生物路径、无需复合工艺,稳定高效、低碳环保。

(▲图源:西原环保(上海)股份有限公司)
石家庄德厚环保科技有限公司(E6 馆 A55) 提供垃圾站专业除臭方案,处理效果达标排放,适配小型垃圾站低成本稳定运行。

(▲图源:石家庄德厚环保科技有限公司)
智能装备与数智监测:
从人工运维到预测性管控
传统建筑垃圾处理设备能耗高、故障多、运维难、监测滞后,难以满足高效稳定运行要求。行业正向智能控制、在线监测、远程运维、预测性维护加速升级,降本提效效果显著。
奥苔(上海)环保科技有限公司(E5 馆 D22) 带来智能清灰解决方案,采用脉冲阀 + 模块化节能控制仪,定时+ 压差双模式按需清灰,支持远程控制、精准故障定位(H01~H64),实现从 “人工巡检” 到 “预测性维护”,能耗与成本大幅下降。

(▲图源:奥苔(上海)环保科技有限公司)
中国恩菲工程技术有限公司(E1 馆 D40/E39) 推出低碳高效焚烧飞灰资源化成套方案,依托国家863 计划成果,低温、低氧、智能脱毒,成本降低36%,实现飞灰无害化与资源化。

(▲图源:中国恩菲工程技术有限公司)
浙江南驰泵业有限公司(W1 馆 A52) 带来高含固量污水输送泵,可破碎固体与长纤维(粒径≤16mm、纤维≤100mm),搭配智能监测、变频调节、故障预警,降低负荷、延长寿命。

(▲图源:浙江南驰泵业有限公司)
大连大特气体股份有限公司(E3 馆 B39) 提供环保监测标准气体,覆盖 VOCs、环境监测全场景,产品线完整,保障监测数据精准可靠。

(▲图源:大连大特气体股份有限公司)
天津津飞光谱科技有限公司(E3 馆 A56) 推出全光谱水质排口监测,无需试剂、无二次污染、实时在线,快速掌握排放浓度是否达标。

(▲图源:天津津飞光谱科技有限公司)
广州高辉电源科技有限公司(N2 馆 A55) 带来电絮凝电源,智能调控、能耗低,污染物去除率优异,破解废水治理难题。

(▲图源:广州高辉电源科技有限公司)
绿色赋能,共筑固废资源化新未来
从渗滤液全量化到破碎分选一体化,从臭气全流程管控到智能数智化运维,环保科技正深度重构建筑垃圾治理体系。它不仅是企业环保达标、合规经营的底线支撑,更是降本增效、变废为宝、创造营收的核心竞争力。
2026 年 4 月 13-15 日,上海新国际博览中心,第 27 届上海国际环博会将汇聚建筑垃圾治理全链条创新技术,全景展示固废资源化、低碳化、智能化的最新成果。我们诚挚邀请住建、城管、环卫、园区、环保工程同仁亲临现场,与行业先锋共探破局之路,共同见证绿色科技让建筑垃圾 “变废为宝”,为城乡绿色低碳发展筑牢坚实根基。
【参观预登记现已全面开启】

▲ 扫码即刻注册,免 30 元门票、免排队入场

官宣:环卫科技网是干啥的?
2024-07-17
固废新生・绿建未来:建筑垃圾资源化治理的硬核解法
17小时前
4000吨/日垃圾焚烧项目历时两年终开标,第一候选人是它!
18小时前
